目录
本页内容
机型报告
机型报告
机型报告功能可以查看一个机型的所有基础信息和测试数据与评分。平台每季度会重新测试一遍所有机型,防止供应商内部调整对测试结果的影响。
在模块中包含:
- 基础信息栏:
- 综合评分、排名与权重公式,用于在机型矩阵中调整的权重公式会在此处体现,不同用户看到的权重公式不同
- 基础信息:包括当前机型的
- 测试系统
- 内核版本
- 机器类型
- CPU架构和内存大小
- 能力分布雷达图:将机型的CPU、内存、网络、应用、IO和成本指标换算成排名查看能力分布情况
- 各指标信息栏:
- 指标评分&排名
- 基础信息:包括核心基础信息如CPU的核数,测试的线程数和比较重要的测试内容
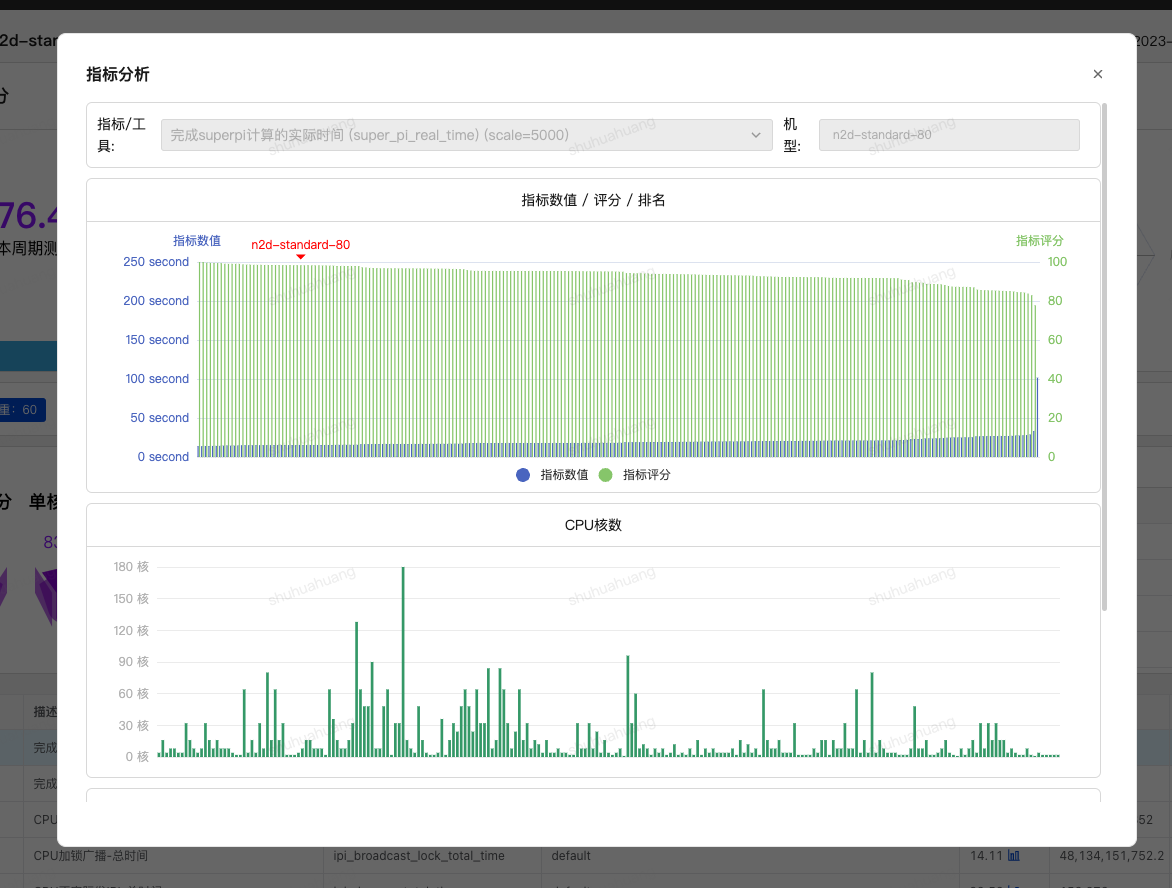
- 性能分析:展示参与测试的各个工具的汇总评分。点击详情之后可展开每个工具的具体测试项数值与评分。
- 详情栏点击图标icon可查看当前机型的测试项排名情况
- 右侧浮动工具按钮:包括导出报告和对比浮窗

【机型报告】

【测试项指标分析】
本页内容